必一运动平台提供集中式光伏电站及分布式光伏电站数据采集,电站监控、运维运营的全套监控管理产品,通过云端大数据分析平台,应用现代化通信及智能化软、硬件技术,帮助用户实现多个光伏电站透明化管理、自动化运维、智能化诊断和辅助决策等核心功能,减少发电量损失,降低运维费用,最大化提升电站效益。

光伏运营系统按功能划分为综合数据大屏和电站管理两种平台展示,可分别通过web端和移动端同步访问。其中电站管理平台主要功能包括电站设备数据展示、告警管理、报表统计等。
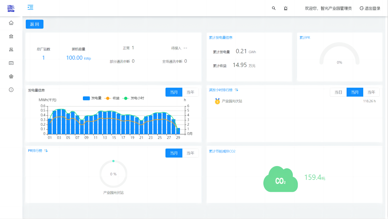
综合数据大屏包括“项目介绍”、“电站总况”、“实时数据”三个轮播页面。卡片形式呈现当日/当月/累计总发电量、当日/当月/累计收益、逆变效率、当月每日发电量柱状图、当日电站功率曲线图,并实时展示当月二氧化碳减排量、当前环境温度、当前辐照强度、当前风速、累计二氧化碳减排量等节能指标。
展示电站对应的设备信息实时数据,逆变器交流电流、电压、功率的统计汇总曲线,直流侧电压电流监测,以及气象站风速、温湿度、辐射、压力的数据曲线。
告警管理可提供实时告警、历史告警查询功能,自定义告警配置及告警屏蔽功能。
报表分析提供逆变器年、月、日发电量报表统计查询导出功能,逆变器、场站综合报表统计查询导出功能,场站生产运行报表统计查询导出功能。
Contact Us

关注必一运动